摩托罗拉edgeX30散热怎么样?今日为你们带来的文章是摩托罗拉edgeX30的散热性能介绍,还有不清楚小伙伴和小编一起去学习一下吧。
摩托罗拉edgeX30散热怎么样?摩托罗拉edgeX30散热性能介绍
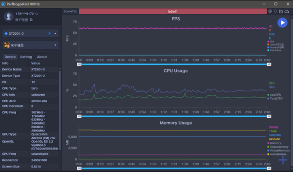
小编测试了三款游戏,分别是《和平精英》、《王者荣耀》、《原神》。
为了观察骁龙8gen1散热的变化,使用了搭载骁龙888 Plus的iQOO 8 Pro和魅族18s Pro与之对比,先看数据。

王者荣耀排位一小时,帧率稳定在满帧状态,画面流畅。

和平精英也可以稳定在60帧左右。

原神是比较吃 手机性能的游戏,畅玩一小时后,曲线基本没有太大变化,依托搭载的144Hz刷新率,流畅度确实要比骁龙888系SoC更稳。

三个小时的游戏,iQOO 8 Pro和魅族18s Pro能够感受到明显的发烫,测试最高温度为45度左右,最烫的位置均在摄像头下方。

而edge X30最高温度为40度左右,由此可见,骁龙8gen1的低功耗、高性能的特性在这款手机上调教的是比较令人满意。
摩托罗拉edgeX30尺寸为75.95mm*163.06mm*8.49mm包括后置摄像头凸起的10毫米这款手机有一个打孔摄像头,背面有一个经典的Moto酒窝,还有一个独特的摄像头模块,可以容纳三个摄像头。
摩托罗拉edgeX30这款手机从外观来看h还是非常经典的摩托罗拉的外观,配上了强悍的性能体验感受,让你同时握住性能和经典!
以上就是给大家分享的摩托罗拉edgeX30散热怎么样的全部内容,更多精彩内容尽在小康教程!